Saturday, May 19th, 2012 AT 3:36 AM
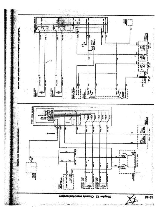
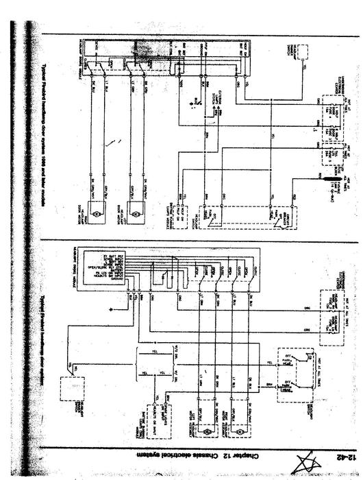
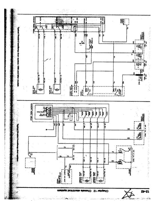
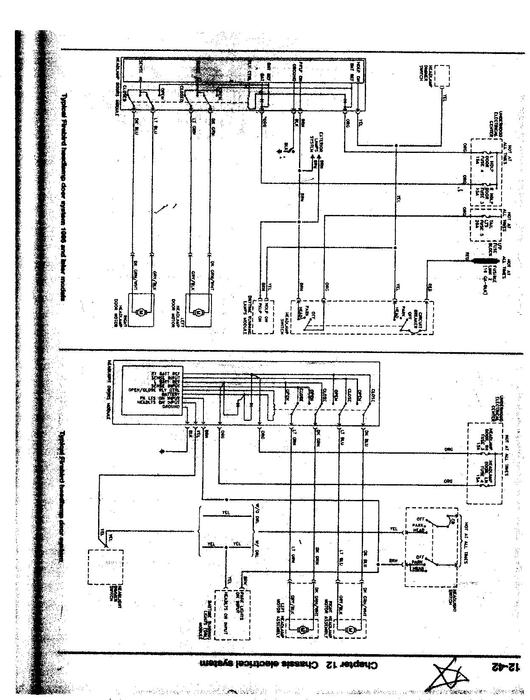
When I turn on headlight switch only 1 headlight door opens but both lights come on. I replaced the plastic gear in the motor 3 yrs ago. With the brass gear. I can mannually raise and lower door. Door fuses under hood good with circuit tester on drivers side light motor connection apart not on motor side connectio but on harness wiring on dr gr wire to gr/wh to motor 1 light lights. On L/gr wire to bl/gry wire to motor 3 lights light. On yellow wire to brown on motor side harness no volts with swith off poeer w/switch om. Lgr to LGR head light works bl to bl lights works I took motor apart the brushes were built into the gr/wh and the bl/gr harness for the motor connection were about 1/8 " long non changable. If im getting power at the motor harness shouldnt the shaft on the motor turn (motor not hooked up to door thank for any thing I can do or checck a guy that rebuilds motors for fieiro's said hes never heard of brushes going bad?



