Car shut off while driving, code P0336

Tiny
AKDESIREE1
  • MEMBER
  • 1999 SUBARU LEGACY
  • 2.5L
  • 4 CYL
  • MANUAL
  • 235,000 MILES
Heard clicking noise, car quit running. Check engine light came on, would not restart. Put analyzer on it and it gave P0336 crankshaft position sensor A.
Monday, October 7th, 2019 AT 8:20 PM

1 Reply

Tiny
ASEMASTER6371
  • MECHANIC
  • 52,796 POSTS
Good afternoon,

The code is for the crank sensor. If the signal is lost to the ECM, the engine will not run.

https://www.2carpros.com/articles/how-a-crank-shaft-angle-sensor-works

I attached the location and the description for you of the sensor.

https://www.2carpros.com/articles/crankshaft-angle-sensor-replacement

Also, remove the connector and make sure you have a 5 volt signal to the sensor.

https://www.2carpros.com/articles/how-to-check-wiring

Roy

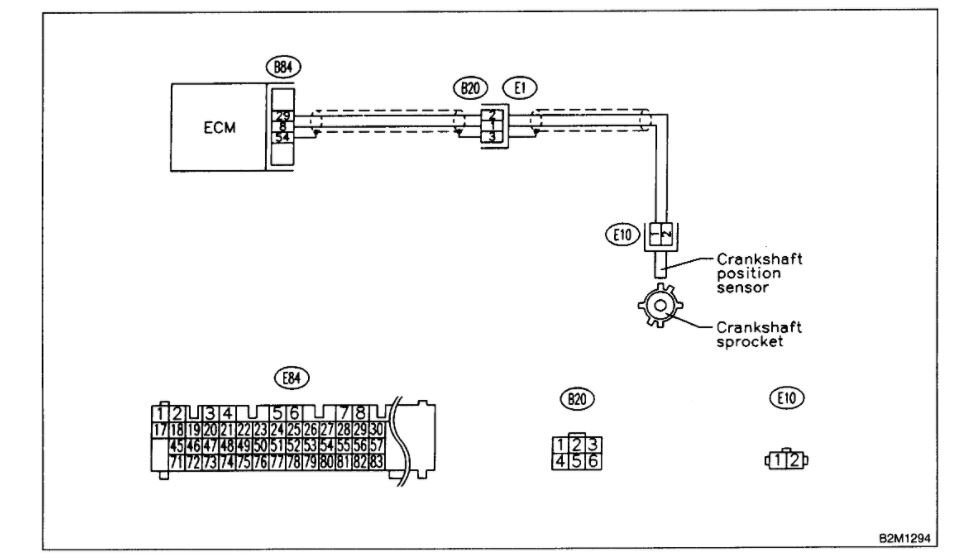
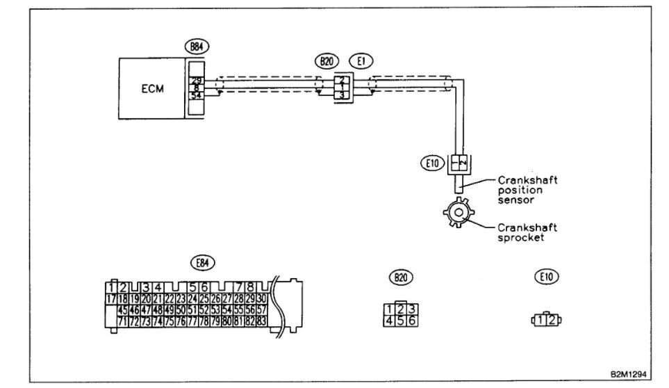
DTC P0336 - CRANKSHAFT POSITION SENSOR CIRCUIT RANGE / PERFORMANCE PROBLEM

DTC DETECTING CONDITION:
Immediately at fault recognition

TROUBLE SYMPTOM:
Engine stalls.
Failure of engine to start

CAUTION: After repair or replacement of faulty parts, conduct CLEAR MEMORY MODE and INSPECTION MODE. Refer To How To Clear Diagnostic Trouble Codes.

imageOpen In New TabZoom/Print

WIRING DIAGRAM

image
Was this
answer
helpful?
Yes
No
Friday, January 15th, 2021 AT 1:50 PM

Please login or register to post a reply.